Archive for the ‘seo news’ Category
Friday, December 2nd, 2022
Video marketing is not a “nice-to-have” marketing strategy anymore. It has become a digital marketing necessity for almost every business – from financial planners to physicians.
If you haven’t jumped into the video-making pool yet, now is the time to take that plunge.
Why?
People love to watch videos. No matter what type of business you have, videos can help you sell more products or services. And if you think that video marketing doesn’t fit your industry, it’s time to put your creative mind to work.
For example, if you’re a plumber and you post videos on simple plumbing hacks that people can use to solve their minor plumbing issues, what plumbing company do you think they will call when they have a big plumbing problem? Yup. You! (See how that works?)
And you’ll find that many YouTubers are die-hard fans. They’re watching all sorts of videos about how to jimmy a locked door, make the perfect smash burger, and everything in between.
You can find a video about how to do almost anything on YouTube. And if you look, you’ll find that most of these videos are tied to some type of business – like a locksmith or a burger joint.
So if you want people to watch your videos and take action – whether it’s to look at more videos on your YouTube channel or to go to a link that’s in your video’s description – you need to get people to your video.
That means you need to attract YouTube’s algorithm to your video.
Like Google’s algorithm, YouTube’s algorithm comprises hundreds of factors that determine a video’s ranking position.
But just like a search on Google, everything starts with words – keywords and keyword phrases.
To get your video found on YouTube, you need to master finding the right keywords to target for your video and then put those keywords strategically where they need to go.
How to do your YouTube keyword research
Keywords are an important ranking factor for YouTube videos.
Similar to Google’s search engine, YouTube wants to show people the most relevant videos according to the keywords or keyword phrases people are searching for.
When doing keyword research for YouTube, you want to find keywords that will drive traffic to your video – phrases that people are searching for frequently.
One of the best (and free) places to look for keywords is YouTube itself.
When you’re on YouTube and start a search, YouTube will offer up “search predictions.” These are keyword phrases that people on YouTube are actually searching for.
If you’re on a tight budget, this is a great way to find some keywords as a starting point! (It’s also a good way to get video content ideas.)
But if you’re serious about ranking your videos on YouTube, you should use paid keyword research tools (like Semrush, SE Ranking, Moz or others.)
These types of tools will give you more robust information about the keywords so you can be more strategic about the keywords you’re targeting.
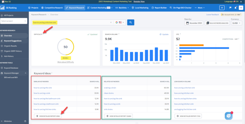
Let’s take a look at SE Ranking as an example. This is a traditional SEO software tool, but we can still glean some great insights on what types of keywords we should focus on for our YouTube videos.
For instance, when we enter “how to unclog a kitchen sink” as a keyword phrase, we will get keyword ideas and semantically related keyword phrases.
When you click on View detailed report, you’ll see a ton of information about each of the keyword phrases.
Even though this info is related to Google search, you can still extrapolate it and use it for YouTube.
One important thing to look for in this view is videos that appear in the SERP features.
You can see live results or copy to the clipboard and paste the SERP results in a new window to see what types of videos appear in Google search results.
If videos show up on the first page of Google, then those are great keywords to target. (If you check out the videos on the SERPs, more than likely they are YouTube videos.)
These are perfect keywords for optimizing your YouTube videos because you know that Google is already showing videos in search results.
Not only can you rank your videos on YouTube, but you also have a chance of getting your videos to show up on Google search results.
Now all you have to do is make your video better and more informative than your competitors and optimize your YouTube video options more strategically to (hopefully) take over their spots in the Google SERPs.
Using traditional SEO tools can make your keyword research for YouTube life a lot easier.
Use YouTube SEO tools to find the right keywords for your video optimization
If you want to find the right keywords for YouTube videos, try out some tools specifically created for YouTube marketing.
Keyword Search
You can discover keywords using Keyword Search’s “AI algorithm,” developed by a top YouTube marketing expert.
The tool:
- Bases all its data directly on YouTube search results from the user’s perspective.
- Scrapes and analyzes YouTube data to help you find the best keywords to use when optimizing your videos on YouTube.
And because your top-ranking rivals often know something you don’t, you can even conduct “Competitor Research” on their keywords, rankings, YouTube channels and videos.
This lets you better develop your video marketing content strategy and plan which keywords you’ll target.
You can also use the tool’s “Collections” feature to keep track of all your keywords, videos and the competitors you’re tracking.
At its most basic level, using Keyword Search is as easy as entering a keyword phrase in the search field:
You’ll then get a slew of keyword phrases to review and see the average monthly search volume on YouTube for each keyword.
As you’re analyzing the keyword results you get, if you see keywords with “trends,” click on the down arrow to see the trends in detail – the high and low points.
As you’re analyzing the keyword results you get, if you see keywords with “trends,” click on the down arrow to see the trends in detail – the high and low points.
If you spot a hot and trending topic over the past month (or now), get behind your camera, do a video, and optimize for those trending keyword phrases.
Creating and optimizing a video for a trending topic will boost the chances of your video getting searched for and found on YouTube!
To get some semantic keywords to target, Keyword Search also uses its algorithm to give you similar keywords.
These are additional words to consider optimizing your videos for. You can see:
- How similar the word is to your original search query.
- The average search volume.
- Trends, if any.
Another handy feature is the “Find Placement Videos” feature. When you click on this button under a keyword, a new window opens up showing the top-ranked videos for that keyword phrase.
This information is invaluable because you can see:
- The videos ranking for the keyword phrase.
- The number of views each video received.
- Their video titles and a partial description of the videos.
All this without having to go to YouTube.
As an extra special bonus, clicking on the title link opens a pop-up where you can watch the video.
Keyword Search is one of my favorite YouTube keyword research tools by far. But there are other YouTube-specific software tools you should also check out.
vidIQ and TubeBuddy
Both used in the YouTube platform, vidIQ and TubeBuddy have a free version and several paid options. Each tool has pros and cons, so if you can afford it, I recommend you use them both.
TubeBuddy and vidIQ are great for finding the keywords – and related keywords – you should use to optimize your YouTube videos.
When looking at your high-ranking competitors’ videos, both tools show you keyword information that will help you determine what keywords you should target for your video.
For example, in our “how to make the best smash burger” example, vidIQ shows us the “top related opportunities” keywords you should consider targeting.
And if you click “Show all 44 keywords” you will get even more details about:
- The keywords you might want to work into your title, description and tags.
- Which keywords might be too competitive to target.
(As you can see, trying to rank for the keyword “smash burger” by itself is just too competitive at a High Competition score of 77.)
TubeBuddy also shows you related keyword search phrases and tags for your video keyword optimization strategy.
In vidIQ’s Keyword Inspector, you can:
- Enter keyword phrases you want to evaluate and see related keywords, the score, search volume, competition, and the top ten trending videos.
- Search up to five keywords at a time.
When determining which keywords to target, look for the high-scoring keywords.
In the example below, “Edit My Google Business Profile” had the highest score of 70/100:
To test out this keyword strategy, I used that keyword phrase in the title of my recent Google Business Profile YouTube video:
Within three days, my Google Business Profile video ranked third for the keywords “how to edit my google business profile.” Boom!
TubeBuddy also has a Keyword Explorer feature. When you start typing your keyword, TubeBuddy shows possible keywords you may be targeting.
Just continue entering your keyword phrase or select the one you’re interested in from the dropdown.
In TubeBuddy’s Summary page, ignore the overall score and focus more on the Score Analysis, Interest Over Time and Related Searches sections.
Let’s delve into TubeBuddy a little deeper.
When you look at YouTube search results for “How to Find Keywords for YouTube Videos,” you can see that there’s only one exact match in the top search results – and that happens to be Brian Dean’s video.
Clicking on Dean’s video, you can see TubeBuddy’s analysis of the video – which is quite extensive.
From this, you can see what his video is doing from a YouTube optimization perspective and what he’s missing so you can try and improve yours.
VidIQ also provides an extremely comprehensive analysis of the video.
By using TubeBuddy or vidIQ (or both), you can:
- Find awesome keywords.
- Evaluate your competitors and their weaknesses.
- Capitalize on those flaws to make your video optimization stronger.
These tools go way beyond just keyword research, which will give your YouTube videos and channel a great advantage.
Where to put your keywords on YouTube for ultimate optimization
Once you find about 2-6 targeted keywords (and a few semantic keywords that complement those targeted keywords), it’s time to put those keywords to work in your video marketing.
Let’s talk about where you should strategically put your keyword phrases on YouTube.
Put keywords in your video’s title on YouTube
Your video’s YouTube title gives YouTube’s algorithm, users and search engines a “first impression” of your video and tells everyone what your video is about.
A well-optimized video title will make YouTube’s algorithm happy and attract more traffic, which can turn into more views.
When optimizing your title, include the most important keywords people are searching for as close to the front of your title as possible – this helps your video get ranked and suggested.
The keywords you most want to rank for should be included within the first 60 characters of your title. (Your title can be up to 100 characters, so the closer you put your keywords to the front of the title, the better.)
When writing your title, be as concise as possible. Five words or less is best.
If possible, use words in your title that connects the video to other videos in the same category.
Also, having a title that is catchy, compelling, and accurately represents the contents of your video can also help attract searchers. (No bait and switch, please.)
Strategically work keywords into your video’s description
With so many videos on the same topic, it’s often hard for your video to stand out.
Your video’s description is one way to make your video jump out among the crowd – and help your video rank.
Write a short – but detailed – description of what the video is about, what the watcher will learn and how your video is different or stands out from the other videos on the subject.
When it comes to keywords, putting the right keywords in your description will help your video get more views and visibility.
Remember that partial descriptions can also appear in search results, so be sure to put your keywords as close to the beginning of the description as possible.
That means:
- The main keywords you’re targeting should be within the first 200 characters of your description.
- The most important keywords should be in the first 25 words of the description because partial descriptions can appear in search results.
(Your video description can have 5,000 characters total. But if it is too long, it probably won’t be read in its entirety anyway.)
Throughout your description, it’s key to include partial matches of your targeted keywords in the description, too.
So write a description that is an overview of your video writing naturally using related and similar keywords to your targeted keywords.
That means breaking the words up, using semantic – or similar – keywords and using them individually in addition to the main target keywords you’re aiming for.
YouTube (and Google) use your text descriptions to determine the content of your video.
So if you don’t include a description, the search engines (and viewers) won’t know what your video is about. This will negatively impact your rankings.
In the description, you can also link to other related content you have (i.e., website, blog, social media channels, etc.). Remember to include your full URL (including the https:// or http://).
And if you’re at a loss for what to write, you can get a jumping-off point by using vidIQ’s AI Description Generator Feature.
Hashtag it!
Many people like to search with hashtags. So for those people, adding appropriate hashtags in your description helps them find your videos when searching for specific hashtags.
Add a few appropriate hashtags to your description.
When you start typing in the hashtags, YouTube will show you the number of videos and channels that use each hashtag. That way, you can scope out your hashtag competition.
Ironically, no matter where you put hashtags in your description, the hashtags you entered show up directly under your video.
Keywords in tags: Do tags matter?
Tags can help categorize your video by keywords or phrases, but they’re primarily meant to help correct common spelling mistakes or synonyms (i.e., Google Business Profile vs. GBP or U-Haul vs. UHaul.)
Other than that, tags play a negligible role in helping people find your videos, according to YouTube. (Still, you want to include tags when optimizing your YouTube videos!)
YouTube allows you to include Tags to help categorize your video by keywords, but it limits the number of tags you can include. (There is a character limit of 500 characters.)
When you’re using tags, you should include your most important exact target keyword (or keyword phrase) as the first tag. That lets YouTube know what keyword phrase is the most important one.
It’s also recommended that you include partial matches of your target keyword as tags.
You’ll also want to include multiword tags (i.e., long-tail keywords) that relate to your video’s topic.
You should also use single-word and broad-term tags that relate to your video’s broader topic.
(Note: Do not use trademarks or copyrighted material unless you have explicit permission from the owner to use it.)
YouTube is effective at semantically understanding your tags – so you don’t need to go overboard.
One great way to get tag ideas is to look at the top-ranking YouTube videos that directly compete with your video. However, YouTube hides the video tags, which makes it more difficult to “spy” on your competitors and see their keyword/tag secret sauce.
Luckily, vidIQ and TubeBuddy lets you see the tags competitors are using to get their videos to rank high.
Get your video keyword and optimization strategy in place
By having a YouTube keyword research and optimization strategy in place, you can increase the chances of your videos showing up in YouTube’s search results.
Play your cards right, and you might even reach the top of Google search results.
Video marketing will continue to grow. Mastering YouTube’s ranking algorithm is a great way to kick your efforts into high gear.
The post YouTube SEO: How to find the best traffic-generating keywords appeared first on Search Engine Land.
Courtesy of Search Engine Land: News & Info About SEO, PPC, SEM, Search Engines & Search Marketing
Friday, December 2nd, 2022
Search marketing continues to be a rapidly evolving space.
There is a great demand for search marketing talent – specifically for people with subject matter expertise.
I always hear it from recruiters and colleagues: “There just aren’t enough people who truly know what they are doing.”
But is this true?
What does it take to be a subject matter expert?
What is a subject matter expert?
A subject matter expert, or SME, is a person who has a deep understanding and specialized knowledge of a particular topic.
SMEs develop and demonstrate competence through years of professional experience and continuing education.
So what does it mean for search marketing? I think there are three components to this:
- Years of experience.
- Certifications.
- Talent.
The combination of these three areas (not just one) can define a subject matter expert. Let’s break down each in more detail.
Years of experience
This is probably the easiest to identify from afar and the hardest to manipulate. Simply put, how long have you been doing this specific skill?
Regardless of the line of work you are in, the more time you spend on a field, the better you become at it. This is true of chefs, athletes, carpenters, software engineers, and search marketers.
You have the advantage of seeing more situations and knowing how to respond.
What do you do if your account’s CPC starts to spike or your rankings decline overnight?
With more on-the-job experience, you will have had the opportunity to go through these situations.
The longer you are in the game, the more opportunities you will have to go through that same situation multiple times and know how to ensure the optimal outcome.
Certifications
Many search marketing platforms offer a way to become certified in that skill, platform, or subject matter.
Earning and maintaining certifications is a great way to demonstrate that you have mastered the skill, at least academically.
While earning a certification doesn’t necessarily mean you understand how to apply those skills and knowledge to a real-world problem, I feel this is necessary to maintain for most search marketers.
The platforms and tools are evolving so quickly. Earning and maintaining certifications is one way to force yourself to validate that knowledge, so it doesn’t become stale.
You can provide these certifications to a potential employer or client to show you have done the hard work necessary to be certified in that field or tool.
Here are a few certification examples that are worth looking into:
Talent
This is the hardest to identify in an interview and yet the most important. Some people are just built to do a certain thing.
You could send LeBron James to the worst high school or college, training camp, and basketball strategy class, and he would still be LeBron James. He was built to play basketball at an elite level.
This is true for every other skill as well. You can’t teach talent.
In an interview, you can sometimes sense a person’s talent by the depth they answer your questions.
The details they provide give clues to how much a person has a grasp of that specific area.
Subject matter experts can see a problem before it happens and think through ways to tie business objectives to the strategies and tactics available in a specific platform.
Talent also has the widest amount of gray area to it. It’s not you are either talented or not talented. There is every permutation possible available.
You can also evolve and maximize your talent level with hard work and strong mentorship. I’ve seen people who aren’t as talented as some of their coworkers outwork and out-hustle their peers.
You can argue that this work ethic is a part of one’s talent, but even so, it’s a key element. You can use the tools available to you to improve your subject matter expertise. This means online resources and the network around you (or that you build).
Don’t forget that no one who is a subject matter expert did it by themselves. There are always support systems helping someone find the right resources, get the right opportunities, and push them to improve their craft.
Get the daily newsletter search marketers rely on.
<input type=”hidden” name=”utmMedium” value=”” />
<input type=”hidden” name=”utmCampaign” value=”” />
<input type=”hidden” name=”utmSource” value=”” />
<input type=”hidden” name=”utmContent” value=”” />
<input type=”hidden” name=”pageLink” value=”” />
<input type=”hidden” name=”ipAddress” value=”” />
So, are you a subject matter expert?
You might ask yourself, “Am I a subject matter expert?” or “How can I identify a subject matter expert?”
I think you should consider the combination of the three areas – years of experience, certifications, and talent – in the context of what you are looking for and/or where you are in your career.
If you are just starting and looking to break into an area, you have to compensate for your lack of experience with certifications.
If you are more seasoned in your career and have let your certifications expire because of the experience you have, you can still call yourself a subject matter expert.
Not everyone needs someone who has a Google Ads certification, has been doing paid search for 10 years, and was dropped on this planet to optimize a keyword list.
Budgets and team structure don’t require all those areas in every circumstance. Sometimes just being certified is enough.
How to grow as an SME in search marketing
Subject matter experts evolve as they progress in their careers.
Ultimately, given the pace of change and innovation in search marketing, you must continue to stay a practicing professional, read the latest blogs, and test new platforms and betas.
Keeping those elements going and maintaining your subject matter expertise will be key to growing your search marketing career.
But before establishing a level of expertise and gaining technical proficiency in a domain, the challenge can be deciding which direction to take and what opportunities to pursue.
There’s also apprehension that if you are an SME in just one area, you can get typecast and stuck in that specific skill.
On the other hand, if you choose to grow broader, you will lose what got you to this point – subject matter expertise.
There is no right or answer to this decision. The image below is helpful as you think about these types of decisions.
While it may seem to close some opportunities, many more are ahead of you.
Here are a few tips to help you navigate your search marketing career as a subject matter expert.
- Define what subject matter expertise means based on the role.
- Think through what motivates you day in and day out.
- Identify what the business needs the most.
- Don’t feel any pressure to conform.
- Keep learning.
Define what subject matter expertise means based on the role
Subject matter expertise is relative to the role.
For example, explaining how PPC works can be considered subject matter expertise if you are talking to someone unfamiliar with paid search.
But, let’s say you are talking to someone who has been in paid search for even a few months. Then sharing such information is not subject matter expertise. This is important to grasp because you might lose perspective as your career evolves.
Since at one point, you could log into Google Ads and know exactly where all the levers and knobs are, but now the UI is different since you last logged in.
You suddenly don’t feel like an expert, but in exchange for losing touch with Google Ads base details, you have gained subject matter expertise into how paid search impacts total web traffic or merchandising.
This is important to wrap your head around when thinking about your career and your level of knowledge. There is too much to learn about any specific discipline to expect yourself to be a deep expert.
Think through what motivates you day in and day out
You probably already know the answer to this question.
You know if you love to get into spreadsheets or data visualization tools.
You know if you like to know a little about many topics, but go deep into one area.
You spend a lot of time at work. The more you like what you are doing, the better you will be at it. This is fairly cliche, but it is true.
Understanding your strengths and weaknesses and what motivates you is important on this subject matter expertise journey.
Identify what the business needs the most
Depending on the company that you are working in, the opportunities to grow will be a good indicator of the type of knowledge and skills needed.
For example, some companies will have a search department that includes SEO and PPC.
Others will separate PPC and any other type of paid media. Some will keep it all together as one “paid media department.”
The type of organizational structure gives good clues at the level of depth of skill in any one discipline that will be needed to advance your career.
Don’t feel any pressure to conform
I have had many conversations with team members who felt they needed to expand broader to grow their career.
However, once they did that, they felt unfulfilled in that role. They didn’t enjoy the subject matter expertise. They didn’t have an appreciation for what motivated them.
They were instead chasing something they think they wanted. This is not easy to avoid and, in some cases, might even be worth trying to better understand your interests.
Taking a risk and trying something new will teach you something. Even in failure, you will learn and grow.
Keep learning
The other thing to remember is subject matter expertise is fluid.
Things are changing rapidly. Search marketing overall is still in its infancy.
It’s hard to remember that text ads had a fixed number of characters for headlines or bids were set manually. Things are constantly evolving.
So even if you are in a broad job encompassing many areas, you must still learn and evolve.
This can be through keeping base certifications current, sitting in on a webinar on a new topic, or just reading the newsletter from a publication like Search Engine Land.
These are all ways to keep up with what is happening in the space and refresh your subject matter expertise.
You don’t need to be able to actually tweak the dials to know they exist. Keep learning, and you will be rewarded with new opportunities and knowledge that will inform your future plans.
Subject matter expertise: What comes next?
Being an expert in anything is hard. Most people are just trying to keep up and know just a little more than the person they are talking to.
To grow and develop your career, be open to new opportunities and continue your quest for new information.
We are lucky to work in such a dynamic space that is rapidly growing and evolving.
This forces us all to learn and push the entire industry forward, whatever your subject matter expertise path may be.
The post What it takes to be a subject matter expert in search marketing appeared first on Search Engine Land.
Courtesy of Search Engine Land: News & Info About SEO, PPC, SEM, Search Engines & Search Marketing
Thursday, December 1st, 2022
Google Analytics 4 (GA4) now has two new metrics available in Explorations and Reporting Customization.
Google Analytics Product Manager Carly Boddy tweeted about the two new updates yesterday.
Excited to share we have two new metrics available in both Explorations and Reporting Customization in #GA4; Views per Session, and Average Session Duration
— Carly Boddy (@carly_boddy) November 30, 2022
Why we care. Advertisers and brands should take notice of the new metrics available and utilize them however they see fit to measure performance for their own accounts.
The post Views per Session and Average Session Duration now available in GA4 appeared first on Search Engine Land.
Courtesy of Search Engine Land: News & Info About SEO, PPC, SEM, Search Engines & Search Marketing
Thursday, December 1st, 2022
Instacart advertisers now have more options to promote their products on the platform. This week, Promotions were launched in the Ad Manager, giving brands access to Coupons, and Stock Up & Save campaigns.
Soon, Instacart will improve on the new Promotions offering with Free Gifts, and Buy One, Get One (BOGO).
What Instacart says. Ali Miller, vice president of ads product at Instacart, believes ordering groceries online should not be a luxury or convenience for some, but an option for everyone — no matter what the budget.
“With the launch of our new Instacart Promotions, all of our brand partners now have the ability to set up coupons and promotions that can drive meaningful business results while also passing on more savings opportunities to consumers,” Miller wrote in a post. “We’re proud to continue expanding our portfolio with additional self-service capabilities, ad formats that drive results, and measurement that brands need to understand the true impact of their campaigns on Instacart.”
Instacart’s new streamlined ad creation process. In October, Instacart launched an easier way for advertisers to create and manage their campaigns. You can read more about the new setup on their blog.
Why we care. New campaign types give advertisers and brands another way to promote their products to consumers and help them save money on a variety of items. If you have or manage a grocery or retail brand, you should test the new ad types in your account as soon as they are available.
The post Instacart has launched Coupons and Stock Up & Save promotion campaigns in Ad Manager appeared first on Search Engine Land.
Courtesy of Search Engine Land: News & Info About SEO, PPC, SEM, Search Engines & Search Marketing
Thursday, December 1st, 2022
Roughly half of the Twitter DMs I receive are attempts to sell me “high-quality guest link posting.”
The other half are lifelong agency SEOs looking to move in-house, asking me how to make the move and to review their resumes.
While I started my career in a link building agency (the real trenches of SEO) and have the utmost respect for agencies, I’d like to share insights into how I feel about in-house vs. agency life.
Disclaimer: This is my experience and not reflective of everyone’s truth. If you’ve decided to make the switch in-house, I recommend speaking to those who made the move, as this article is just one data point.
The benefits of agency life
Truthfully, I wish every SEO started their career at an agency. Like a boot camp, the pace of agency life early in your career will be very formative.
Being in-house your entire life (especially at just one or two companies) can give you a tunnel-vision view of the world.
The exposure to sites of different sizes and the SEO savviness one can get inside an agency are unparalleled.
Experience is a superpower in SEO, so while now in life I (clearly) enjoy in-house life, I highly recommend SEOs work at agencies, even if just for a few years.
Here are other advantages of working in an agency:
- Exposure to many clients and verticals.
- Learning incredible project management skills.
- Many senior people mentoring you in what you do.
- Quickly learning a repeatable playbook of best practices for each vertical.
- Company incentives (i.e., sending you to SEO events or allowing you to speak).
- A more developed career ladder (i.e., an opportunity to be Director or Sr. Director).
- Fewer meetings and easier transition to consulting.
Exposure to many clients and verticals
One of the biggest shortcomings I see in SEO hires is a lack of experience working across sites of different sizes with different resources.
Even if you can spend your entire SEO career at a highly competitive SEO-driven company (e.g., Tripadvisor, Condé Nast), that won’t necessarily translate well into doing SEO for a new SaaS company with limited resources and no bespoke or custom tooling.
In an agency, you get to use a variety of the clients’ homegrown tools and off-the-shelf SEO tools your clients may already be bought into, so you’ll know the right tool for the job.
Learning incredible project management skills
A lack of project and stakeholder management skills can often cripple your career.
I suggest SEOs focus on these soft skills if they ever want to move in-house.
It’s a survival skill most agency SEOs pick up as they juggle client work and relationships.
Early mentorship and a repeatable playbook
In an agency, assuming SEO is a commonly sold service, there might be a lot of senior SEOs with vast experience around you.
Generally speaking, every vertical has best practices that are fairly repeatable and usually work.
Having this wealth of knowledge and experience around you can quickly uplevel you and compensate for your own lack of experience.
In-house, you might be the only SEO trying to figure it out while teaching yourself.
I’ve often found completely self-taught SEOs to be a little undisciplined if they never received feedback early in their careers from other SEOs.
Company incentives to send you to SEO events or allow you to speak
Public speaking can be an incredible platform to build your SEO career. It’s also great for networking and discussing SEO tactics privately with other SEOs.
Quite frankly, they’re also quite fun if you’re social like me!
But being in-house, it is rare that companies will pay for you to do public speaking or attend SEO events. There’s simply little incentive to do so.
Agencies need new business, so sending employees to events and putting themselves in front of companies looking to learn about SEO makes fiscal sense.
It’s a great way to build your agency’s brand and bring in inbound leads.
Within some organizations, sending SEO employees to speak is sometimes seen as a double negative. Not only is it costly, but the talent is also likely to be poached and they won’t be able to easily anonymize their data.
No company wants their secrets openly shared with the world to live indefinitely on SlideShare, where competitors can easily see them.
The best companies I’ve been in allowed for a single conference each year. Generally, you need to speak about the work of other companies to qualify for speaking engagements.
A more developed career ladder for SEO
If you’re the only SEO in your company or one of a few, and SEO is not a major lever, it is unlikely SEO will have a well-defined career ladder.
For example, you might need to champion the creation of a senior position like Director of SEO – and, likely, it might never happen.
Due to the number of SEOs and the customer-facing aspect of agencies, I feel that agency SEO roles at Director and VP levels are much more common than in-house.
The key exception I’ve seen is for SEO-driven companies, such as Booking, Yelp or Tripadvisor.
Most in-house SEO roles top out at “Lead” or “Head of SEO.”
Some circumvent this by taking on other teams, like SEM. But more commonly, companies will give an SEO team to a paid search lead than give paid search to SEO.
When millions of dollars of budget are on the line, prudent budget spend is generally optimized for rolling search teams under a single search lead.
Fewer meetings because you’re a consultant and an easier transition to consulting
I have a lot of meetings. In my experience with an agency and my own consulting friends, many can have just ~2 meetings maximum per day.
As an SEO lead in a multinational company, it is not unusual for the most senior SEO to be in 5-6 hours of meetings a day. This is especially common as you start taking on more projects or products within the company.
It is also much easier to transition from being an agency SEO into consulting because you:
- Have the playbook.
- Know how to pitch clients.
- Understand the nuts and bolts of running a business that sells SEO.
Consulting is an attractive proposition if you have the best clients. I know many of the best SEOs who easily generate incomes of several hundred thousand a year with just a few clients.
I’ve seen lifelong in-house SEOs struggle with this transition. In contrast, it seemed second nature for my agency SEO friends to begin side hustles and eventually transition into working full-time for themselves.
Get the daily newsletter search marketers rely on.
<input type=”hidden” name=”utmMedium” value=”” />
<input type=”hidden” name=”utmCampaign” value=”” />
<input type=”hidden” name=”utmSource” value=”” />
<input type=”hidden” name=”utmContent” value=”” />
<input type=”hidden” name=”pageLink” value=”” />
<input type=”hidden” name=”ipAddress” value=”” />
The benefits of being in-house
Becoming an in-house SEO has various advantages which I really enjoy. Some of them include:
- Having a better quality of life (for me, at least).
- More opportunities for consistent, deep work.
- Not caring if clients fire you.
- Going into tech or SEO product.
Better quality of life
I know some agencies have a high quality of life. But by their nature, I have always found the work to be more reactive depending on who the client is.
I’ve also witnessed some clients being abusive to agencies, as they can be an easy scapegoat when things go south.
It is almost always painful for me to join a new company. There’s a level of needing to “prove yourself” initially.
Yet over time, I find the familiarity and friendships I’ve built within a company allow me to have a high quality of life I am not confident I could find in an agency with new companies, teams and stakeholders all the time.
This level of peace and comfort usually happens at around the 1.5-year mark, when you’ve had some wins and finally feel “settled.”
My quality of life is pretty exceptional, and I have no complaints at most of the large companies I worked for.
More opportunities for consistent, deep work
When you think about just one customer (your company) every day, getting the buy-in needed for meaty, big multi-year projects becomes much easier.
It also enables you to be a real subject matter expert on your products, allowing you to take on exciting and out-of-the-box SEO ideas and not just execute best practices.
A lot of my agency friends find this lack of variety boring, but I personally love being able to think deeply about a smaller portfolio of products.
Not having to care if your clients fire you
Oftentimes, agencies might have a big client representing a disproportionate share of revenue in the agency. Losing clients like this often can mean layoffs will quickly follow.
This is quite stressful for me because now I have to worry about doing SEO and keeping all of the clients.
Worrying about SEO results and impact is enough for me, and I don’t like having my job security tied too heavily to a single customer.
Going into tech and/or SEO product
Tech has been a career-changer. I get to do what I love in combination with working on products I use daily and receiving some widely lauded industry perks such as:
- Stock packages.
- Generous benefits.
- World-class snacks.
- A fine education in big company vernacular (i.e., “taking a step back” to produce results that really “move the needle”).
I recognize that I got incredibly lucky with my timing at Square. Most tech companies fail, and it’s a highly tumultuous industry at the moment. But I am deeply satisfied and appreciative of my experience in tech, and it’s an incredible way to build wealth.
Working for a tech company also means there is usually a large product management organization.
This means you might be able to join and transfer into a more traditional tech ladder and, eventually, a more well-rounded growth leader who perhaps no longer even does SEO.
If you want to go into product, working for a tech company is likely the easiest way to eventually transfer into this role style (if it doesn’t exist yet).
Improving your chances of getting hired in-house
Interviewing for an in-house role?
The most common mistake I see agency SEOs make is spending too much time discussing new business when in-house companies simply don’t care.
Here are my suggestions:
Change the number of clients to the number of sites you owned
In-house hiring managers don’t care how much you billed or how many clients you managed. They want to know the results you produced for any particular client.
Focus on quantitative growth numbers, the size of the sites, and the tools you have familiarity with. Remove anything related to selling/closing clients.
If you were a team manager, say it!
Mention how many people you hired and/or managed. Hiring is one of your most important jobs as a leader, so if you’re a great people manager, let them know.
Name drop
Big companies like knowing you worked for other big companies, especially if they’re competitors or companies like them.
If you had an attractive client base, let them know, and it will help your resume stick out to the hiring manager.
Don’t be nervous
Remember, the company wants to fill this role the most. It is in their best interest to like you.
If the company treats you poorly, this is not the right company for you, and you should move on.
The post In-house vs. agency SEO work: The pros and cons appeared first on Search Engine Land.
Courtesy of Search Engine Land: News & Info About SEO, PPC, SEM, Search Engines & Search Marketing
Thursday, December 1st, 2022
This month Google is updating its policy regarding Display and Video 360 suspensions at the account level.
The following update was provided by Google and is available on their Advertising Policies Help page.
In December 2022, Google will update the Disapprovals and suspensions page so that there is a dedicated policy article for Display & Video 360. The dedicated policy page will specify that violation of the following policies will lead to an advertiser’s account suspension:
- Circumventing systems
- Coordinated deceptive practices
- Counterfeit
- Promotion of unauthorized pharmacies
- Unacceptable business practices
- Trade Sanctions violation
- Sexually explicit content
The new policy page will also detail that a partner account will be suspended if advertisers within the partner have repeatedly or predominantly engaged in egregious policy violations.
Both partners and advertisers will be entitled to appeal account suspensions, and a link to the appeals form will be included in the new article.
Why we care. Display and Video 360 partners should ensure that their ads comply with the new policies so their accounts are not suspended or in violation.
The post Google is updating its Display and Video 360 Account Level Suspensions policy appeared first on Search Engine Land.
Courtesy of Search Engine Land: News & Info About SEO, PPC, SEM, Search Engines & Search Marketing
Wednesday, November 30th, 2022
In a recent survey led by Yelp and conducted by Material, 2,000 Americans were asked to reveal what they consider to be trustworthy reviews. The respondents said they read, on average, five reviews about a business to inform their spending decisions, and 77% say they’re reading more online reviews now than they ever have before.
Key findings. In their survey, Yelp found the following:
- Respondents say they research and consider online reviews more for restaurants (67%), household repairs/work (57%), car repair/services (55%), medical needs (51%) and professional services (42%).
- When respondents think they’ve spotted a fake online review, they will read other reviews to gather additional opinions (49%), ignore the potentially fake review (34%), find another business (27%) or report the review (24%).
- Only 28% of respondents are looking out for incentivized reviews, but 71% say they would no longer visit a business if they learned the business has fake or compensated online reviews.
- 85% of respondents trust reviews with written text over only a star rating.
- Yelp requires that ratings be accompanied by actual review text.
- 88% of respondents say it’s important that they understand how online review platforms determine which reviews are reliable and which are less trustworthy.
- 79% of respondents would prefer to see all the reviews for a business or product, including those that the review platform believes are fake or untrustworthy.

Combating fake reviews. The survey also revealed that of respondents who think they’ve spotted a fake review, 49% will read other reviews to gather additional opinions about the business. 34% ignore the potentially fake review, 27% find another business, and 24% report the review to its respective platform.
85% of those surveyed trust reviews with written text over only a star rating.
Extortion controversy. In the blog article, yelp goes on to mention a Google Reviews extortion scheme that affected numerous restaurants in major cities. These restaurants experienced an influx of one-star Google reviews without any review text, as scammers tried to extort the restaurants for $75 Google Play gift cards to remove their fake reviews. This did not occur on Yelp because of our mandatory review text policies.
But similarly, Yelp also dealt with an extortion controversy of its own several years ago, as well as inconsistencies with its review solicitation rules.
Dig deeper. You can read the full Yelp study on their blog.
Why we care. Local businesses on Yelp should use ethical and legal tactics when asking for reviews. Alternatively, businesses can use paid ads to show higher in the search results, respond to any negative reviews, and keep their pages updated to optimize their business listings.
The post 85% of Yelp survey respondents say they trust written reviews over stars only appeared first on Search Engine Land.
Courtesy of Search Engine Land: News & Info About SEO, PPC, SEM, Search Engines & Search Marketing
Wednesday, November 30th, 2022
There is a lot of fervor in the SEO industry for Python right now.
It is a comparably easier programming language to learn and has become accessible to the SEO community through guides and blogs.
But if you want to learn a new language for analyzing and visualizing your search data, consider looking into R.
This article covers the basics of how you can produce time series forecasts in RStudio from your Google Search Console click data.
But first, what is R?
R is “a language and environment for statistical computing and graphics,” according to The R Project for Statistical Computing.
R isn’t new and has been around since 1993. Still, learning some of the basics of R – including how to interact with Google’s various APIs – can be advantageous for SEOs.
If you want to pick up R as a new language, good courses to learn from are:
But if you grasp the basics and want to learn data visualization fundamentals in R, I recommend Coursera’s guided project, Application of Data Analysis in Business with R Programming.
And then you also need to install:
What follows are the steps for creating traffic forecasting models in RStudio using click data.
Step 1: Prepare the data
The first step is to export your Google Search Console data. You can either do this through the user interface and exporting data as a CSV:
Or, if you want to pull your data via RStudio directly from the Google Search Console API, I recommend you follow this guide from JC Chouinard.
If you do this via the interface, you’ll download a zip file with various CSVs, from which you want the workbook named “Dates”:
Your date range can be from a quarter, six months, or 12 months – all that matters is that you have the values in chronological order, which this export easily produces. (You just need to sort Column A, so the oldest values are at the top.)
Get the daily newsletter search marketers rely on.
<input type=”hidden” name=”utmMedium” value=”” />
<input type=”hidden” name=”utmCampaign” value=”” />
<input type=”hidden” name=”utmSource” value=”” />
<input type=”hidden” name=”utmContent” value=”” />
<input type=”hidden” name=”pageLink” value=”” />
<input type=”hidden” name=”ipAddress” value=”” />
Step 2: Plot the time series data in RStudio
Now we need to import and plot our data. To do this, we must first install four packages and then load them.
The first command to run is:
## Install packages
install.packages("tidyverse")
install.packages(”tsibble”)
install.packages(”fabletools”)
install.packages(”bsts”)
Followed by:
## Load packages
library("tidyverse")
library(”tsibble”)
library(”fabletools”)
library(”bsts”)
You then want to import your data. The only change you need to make to the below command is the file type name (maintaining the CSV extension) in red:
## Read data
mdat <- read_csv("example data csv.csv”,
col_types = cols(Date = col_date(format = “%d/%m/%Y”)))
Then the last two commands in plotting your data are to make the time series the object, then to plot the graph itself:
## Make time series object
ts_data <- mdat %>%
as_tsibble(index = “Date”)
Followed by:
## Make plot
autoplot(ts_data) +
labs(x = “Date”, subtitle = “Time series plot”)
And in your RStudio interface, you will have a time series plot appear:

Step 3: Model and forecast your data in RStudio
At this stage, it’s important to acknowledge that forecasting is not an exact science and relies on several truths and assumptions. These being:
- Assumptions that historical trends and patterns shall continue to replicate with varying degrees over time.
- Forecasting will contain errors and anomalies because your data set (your real-world clicks data) will contain anomalies that could be construed as errors.
- Forecasts typically revolve around the average, making group forecasts more reliable than running a series of micro-forecasts.
- Shorter-range forecasting is typically more accurate than longer-range forecasting.
With this out of the way, we can begin to model and forecast our traffic data.
For this article, I will visualize our data as a Bayesian Structural Time Series (BSTS) forecast, one of the packages we installed earlier. This graph is used by most forecasting methods.
Most marketers will have seen or at least be familiar with the model as it is commonly used across many industries for forecasting purposes.
The first command we need to run is to make our data fit the BSTS model:
ss <- AddLocalLinearTrend(list(), ts_data$Clicks)
ss <- AddSeasonal(ss, ts_data$Clicks, nseasons = 52)
model1 <- bsts(ts_data$Clicks,
state.specification = ss,
niter = 500)
And then plot the model components:
plot(model1, "comp")
And now we can visualize one- and two-year forecasts.
Going back to the previously mentioned general forecasting rules, the further into the future you forecast, the less accurate it becomes. Thus, I stick to two years when doing this.
And as BSTS considers an upper and lower bound, it also becomes pretty pointless past a certain point.
The below command will produce a one-year future BSTS forecast for your data:
# 1-year
pred1 <- predict(model1, horizon = 365)
plot(pred1, plot.original = 200)
And you’ll return a graph like this:
To produce a two-year forecasting graph from your data, you want to run the below command:
pred2 <- predict(model1, horizon = 365*2)
plot(pred2, plot.original = 365)
And this will produce a graph like this:

As you can see, the upper and lower bounds in the one-year forecast had a range of -50 to +150, whereas the 2-year forecast has -200 to +600.
The further into the future you forecast, the greater this range becomes and, in my opinion, the less useful the forecast becomes.
The post How to use RStudio to create traffic forecasting models appeared first on Search Engine Land.
Courtesy of Search Engine Land: News & Info About SEO, PPC, SEM, Search Engines & Search Marketing
Wednesday, November 30th, 2022
Digital content creation and management seem to be more complex than ever. Workflows now need to accommodate remote workers and resources, worldwide offices, and security and privacy concerns, not to mention the growing pressure on content and creative teams to produce more content in less time and with fewer resources.
So how are the most successful teams currently executing production and managing their workflows? To answer this question and find out the best practices for improving efficiency, Canto surveyed nearly 650 professionals in the United States and the United Kingdom involved in the production, management and/or strategy for content and creative assets at their organization.
Tune into this webinar to learn the results of the survey and take an in-depth look at the content strategies, workflows and technologies that have made these organizations successful. You’ll take away valuable tips on how you can revamp your own content programs in 2023 and dive deep into the five areas to improve content workflow and strategy, including:
- Running a content audit for all relevant and current content
- Centralizing your content into a single location and applying metadata
- Building a technology stack that is optimized for collaboration
- Prioritizing your content workflows
- Focusing on brand consistency and speed to market
Planning and creating content is much harder than it used to be, with disconnected teams and a broken digital content supply chain. Watch this webinar so you can plan, create, manage and deliver your best content program in 2023.
The post 5 ways to improve your content workflow and strategy in 2023 appeared first on Search Engine Land.
Courtesy of Search Engine Land: News & Info About SEO, PPC, SEM, Search Engines & Search Marketing
Wednesday, November 30th, 2022
There are many questions about content length in SEO and what ranks the best.
While Google says there’s no specific word count they recommend, some studies have shown that long-form content tends to rank higher than short-form.
If you’re interested in writing long-form content, you probably want to make sure it’s going to rank, get read, and convert so you create an ROI for your effort.
What is long-form content?
Most consider long-form content to be over 1,000 words. It’s a content piece that goes in-depth, offers extra value for the reader and includes more research, insights, and information than a quick read.
Long-form content should leave the reader feeling comfortable with the subject and as if their questions have been answered and they know what to do with the information or how it applies to them.
What should you include in long-form content?
You want to create content that helps your reader. Think about them and what they need or want to learn from this piece. What questions do they have?
It’s your responsibility to anticipate their questions and answer them in your work. If you’re unsure what questions they have, then think about what you want to ensure they know.
Use the following guide questions to identify which information is most important to help them get to the next stage:
- What do they need to know?
- Why do they need to know it?
- What can they do with the information?
- What baseline information should they know to make this make more sense?
- What if they don’t have that baseline knowledge already?
- How does this information impact them?
- What’s their next step?
Don’t write a bunch of unnecessary fluff to try to hit some word count.
You must ensure you’re providing value and helping your ideal customer so they want to consume more of your content.
If you get them to the site but find nothing of value, they’ll be less likely to stay or return another time.
Write to tell a story and provide value rather than writing to an arbitrary word count. Your content will be better in the long run.
Where do you start when creating long-form content to rank, get read and convert?
To start, make sure there’s a conversion path for your reader. Your content pieces need to tie to your products or services to drive revenue and conversions.
If you’re answering questions for your potential customer and providing helpful information, they’re more likely to convert if you offer a solution to their issues. Be helpful, and link to additional information that might help them move to the next step.
If you have an opt-in that ties to this content piece and is the next step for them, offer it in your work. You’re helping them and building your email list at the same time.
If you want your content to convert, you need to make sure there’s a conversion path. Everything you write needs to somehow tie to your core products and services.
I teach my students to choose content pillars that link to their products and services and write about topics related to those subjects.
Creating a long-form content piece and ranking at the top of Google is great, but if it drives irrelevant traffic, it won’t convert, and that’s a waste of your efforts.
Get the daily newsletter search marketers rely on.
<input type=”hidden” name=”utmMedium” value=”” />
<input type=”hidden” name=”utmCampaign” value=”” />
<input type=”hidden” name=”utmSource” value=”” />
<input type=”hidden” name=”utmContent” value=”” />
<input type=”hidden” name=”pageLink” value=”” />
<input type=”hidden” name=”ipAddress” value=”” />
How do you make sure your long-form content ranks?
We all know we have no control over the Google ranking algorithm, but we also know how it works and what’s most important from an optimization standpoint.
First, verify there’s search demand for your topic idea, choose a keyword (or keywords) you can rank for, write for your audience, and finally, optimize your content piece.
Make sure there’s interest in your topic
Start by making sure there’s an audience for your content piece.
It may seem like a great idea to you. However, if no one is searching for information on the subject, it’s unlikely that you’ll get much traffic due to low demand.
That said, search volume is not the most critical factor in choosing a keyword, and we’ll talk more about that.
Brainstorm the topics you think you want to cover, and then go to Google and see what’s there today.
- Who’s written on the subject you’re considering using for your content piece?
- Is there already information on the topic?
- Do you have a new angle, new insights, or something more to add to the conversation?
If not, this might not be the best topic. Search the topic and see what shows up in Google Suggested Search.
Is there something closely related to your topic that Google suggests, or are there questions related to it in the People Also Ask section?
If you see your topic idea in either of those places, that’s good because it means there’s interest in your potential topic.
Research keywords
Once you know your topic is viable, use your favorite keyword research tool to identify the keyword or keywords you want to target for this new long-form content piece.
Long-form pieces can rank for multiple keywords a bit easier than short-form pieces just due to the length of the content piece.
Choose your keywords wisely. Look for a primary keyword with good search volume and the ability for your website to rank on Page 1.
Choose your keywords
Go to Google and see who’s currently ranking on Page 1 for the keyword you’re considering using as your primary one.
- Are the websites similar to yours?
- Are they more prominent brands or companies?
- How in-depth are the articles?
- Can you provide additional insight or value (not just more words) than the sites currently ranking?
If you see other websites similar to yours and content pieces that you feel aren’t as in-depth or are missing information on the topic you want to write about, then you’re probably making a good choice in your keyword selection.
Choose the keyword with the highest search volume that your website has the best chance of ranking for and is the word your Ideal Customer uses when searching for information on this subject.
How to make sure your content gets read
Now it’s time to write. Go back to your brainstorming notes.
What information do you need to include to answer your readers’ questions?
Be sure you have that information. Sort it in a way that it’s easy to follow and understand so your reader wants to continue.
A long-form content piece is a time commitment for someone to read.
Thus, you must provide value, insights, statistics, and things that are unique from something else they might have read on the subject before – or they won’t continue reading.
Format your piece in a reader-friendly way. This is especially important with longer pieces. Consider:
- Using bullets and lists – white space is your friend.
- Using headers (suitable for SEO and your reader).
- Breaking your text up into small, easy-to-read chunks.
- Keeping your sentences and paragraphs short.
It’s better to have many small paragraphs broken up with bullets and numbers than big blocks of text.
People will shy away from reading a piece if the content isn’t formatted in a reader-friendly way.
Your final step is to optimize your content piece
Use your keyword in all of your SEO elements. Make sure it’s in the first paragraph of the copy, which it should be since your keyword is closely tied to your content topic. In most instances, your keyword will be in the title of your piece.
Add your keyword to your URL, image file name, and header tags, and use it throughout your copy.
Focus on providing value, being helpful, and offering information your ideal customer needs rather than how often you use your keyword. You’ll use it naturally by concentrating on your reader.
Done right, long-form content is worth the investment
Long-form content can be a significant time investment. It takes longer to write in-depth pieces than quick bites or short-form.
However, the payoffs can be great. Long-form pieces often rank higher in the search results than short pieces.
And if you’re creating content with an audience, you can rank for and tie to your business, bring relevant traffic to your website, and hopefully, get the conversion.
It’s worth testing long-form content if you haven’t done it yet. Not every piece you write has to be long, but those most important to your business should be longer and more in-depth.
The post How to create long-form content that ranks, gets read and converts appeared first on Search Engine Land.
Courtesy of Search Engine Land: News & Info About SEO, PPC, SEM, Search Engines & Search Marketing